Introduction
Quick commerce has redefined grocery shopping by promising 10–15 minute deliveries, and Blinkit sits at the center of this hyperlocal revolution. Unlike traditional e-commerce, Blinkit operates on micro-fulfillment centers and dark stores, making product availability and demand extremely location-sensitive.
Every search, stock update, and price change on Blinkit reflects real-time consumer demand at the pin-code level. For FMCG brands, retailers, and analysts, this makes Blinkit datasets one of the most valuable sources of hyperlocal grocery intelligence.
At Food Data Scrape, we help businesses extract, structure, and analyze Blinkit datasets to uncover SKU availability gaps, demand signals, and pricing trends across cities and neighborhoods.
What Is a Blinkit Dataset?
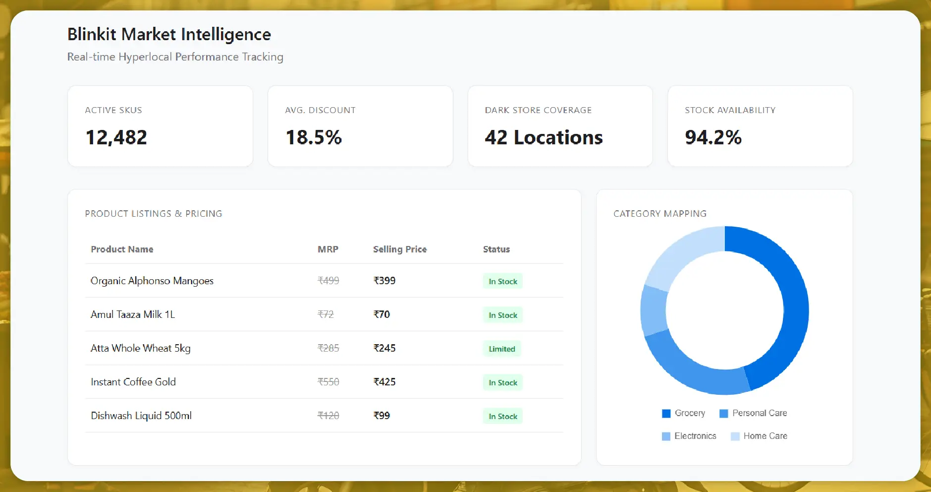
A Blinkit dataset is a structured collection of data extracted from the Blinkit app, capturing real-time information across products, prices, and locations.
Using advanced Blinkit data scraping services, Food Data Scrape extracts:
- SKU-level product listings
- Real-time stock availability
- Selling price and MRP
- Discount and offer details
- Dark-store and pin-code coverage
- Category and brand mapping
This data enables hyperlocal demand analysis and quick commerce performance tracking.
Why Hyperlocal Availability Data Matters on Blinkit
Blinkit does not operate on city-level inventory—it runs on dark-store-level stock. This means availability can change drastically every few kilometers.
Business Questions Answered by Blinkit Availability Data:
- Which SKUs go out-of-stock fastest?
- Where is demand exceeding supply?
- Which pin codes face frequent availability gaps?
- How does stock availability impact order volume?
Food Data Scrape analyzes Blinkit availability trends to help brands and retailers align supply with real consumer demand.
SKU-Level Insights from Blinkit Datasets
Why SKU-Level Blinkit Data Is Powerful
Each SKU on Blinkit represents a unique demand signal. By tracking SKU appearance, disappearance, and stock frequency, businesses gain unmatched clarity into market behavior.
Using Blinkit SKU data analysis, Food Data Scrape helps identify:
- High-velocity SKUs
- Low-performing products
- Assortment gaps by location
- Private-label dominance
Insight Example: Frequently out-of-stock dairy and beverage SKUs during evenings indicate strong impulse demand tied to daily consumption patterns.
Blinkit Pricing Data & Consumer Behavior
Pricing on Blinkit is dynamic and hyperlocal.
Using Blinkit pricing data scraping, Food Data Scrape tracks:
- Real-time selling prices
- Discount depth and frequency
- Platform vs brand-funded offers
- Price variation by pin code
Consumer Pricing Behavior Insights:
- Consumers tolerate higher prices for instant delivery
- Discounts improve visibility more than price drops
- Rounded price points convert better
This allows brands to optimize quick commerce pricing strategies without damaging margins.
Sample Blinkit Dataset
Below is an example of a structured Blinkit dataset used for availability and demand analysis:
| City | Pin Code | Category | Brand | SKU Name | Pack Size | Price (₹) | Discount | Availability |
|---|---|---|---|---|---|---|---|---|
| Mumbai | 400076 | Dairy | Amul | Amul Gold Milk | 1L | 66 | 5% | Out of Stock |
| Bengaluru | 560034 | Snacks | Lays | Lays Classic | 52g | 18 | 10% | In Stock |
| Delhi | 110017 | Staples | Tata | Tata Salt | 1kg | 26 | 7% | Limited |
| Pune | 411045 | Beverages | Coca-Cola | Coke PET | 2L | 85 | 12% | In Stock |
This dataset supports hyperlocal SKU demand and availability intelligence.
Pin-Code-Level Demand Analysis on Blinkit
Hyperlocal commerce success depends on pin-code-level insights.
Using Blinkit hyperlocal data scraping, Food Data Scrape uncovers:
- Demand hotspots by neighborhood
- Stockout frequency by pin code
- Category-level demand concentration
Example Insight: Certain pin codes show consistent stockouts in snacks and beverages, indicating high evening demand ideal for assortment expansion.
Category-Wise Demand Patterns from Blinkit Data
Different grocery categories behave differently on Blinkit.
Observed Trends:
- Dairy and bakery show daily replenishment demand
- Snacks and beverages peak during evenings
- Staples show stable but less frequent purchases
Food Data Scrape uses category-level Blinkit data analysis to help brands prioritize quick commerce-ready SKUs.
Private Label vs Branded SKU Availability
Blinkit private labels play a strong role in quick commerce.
Using Blinkit private label data, Food Data Scrape tracks:
- Availability dominance of private labels
- Price gaps vs branded SKUs
- Consumer switching patterns
Key Insight:Private-label SKUs maintain higher availability during high-demand periods, capturing price-sensitive consumers.
Competitive Intelligence Using Blinkit Datasets
Blinkit data allows real-time competitive benchmarking.
Competitive Insights Include:
- Brand share by category
- SKU overlap vs competitors
- Price positioning across pin codes
- Discount intensity tracking
Blinkit competitive intelligence datasets that help brands stay ahead.
Use Cases of Blinkit Dataset Analysis
For FMCG Brands
- Monitor SKU availability in real time
- Identify demand-supply gaps
- Optimize quick commerce assortment
For Retailers & Dark Stores
- Improve inventory allocation
- Reduce stockouts
- Improve delivery success rates
For Market Researchers
- Study hyperlocal consumption trends
- Track instant delivery behavior
- Analyze urban demand clusters
How Food Data Scrape Extracts Blinkit Intelligence
At Food Data Scrape, we use advanced and scalable methods for Blinkit data scraping:
- Mobile app API extraction
- Pin-code-specific data collection
- High-frequency availability tracking
- SKU normalization and enrichment
- Clean, analytics-ready datasets
Our Blinkit datasets are designed for pricing teams, supply chain planners, and strategy leaders.
Data Accuracy, Ethics & Scalability
Food Data Scrape ensures:
- High data accuracy
- Scalable scraping infrastructure
- Ethical and compliant data collection
- Regular refresh cycles
This ensures reliable hyperlocal grocery market intelligence.
Future of Blinkit Data Analytics
As quick commerce matures, Blinkit data will drive:
- AI-based demand forecasting
- Dark-store optimization
- Dynamic pricing strategies
- Hyperlocal personalization
Food Data Scrape continues to innovate in quick commerce data intelligence to support future-ready businesses.
Conclusion
Blinkit datasets offer unmatched visibility into hyperlocal grocery demand and real-time product availability. Businesses that leverage Blinkit data intelligence gain a decisive advantage in quick commerce strategy, inventory planning, and pricing optimization.
With Food Data Scrape, raw Blinkit data transforms into actionable hyperlocal insights, enabling smarter decisions and sustainable growth in the fast-moving quick commerce ecosystem.
Are you in need of high-class scraping services? Food Data Scrape should be your first point of call. We are undoubtedly the best in Food Data Aggregator and Mobile Grocery App Scraping service and we render impeccable data insights and analytics for strategic decision-making. With a legacy of excellence as our backbone, we help companies become data-driven, fueling their development. Please take advantage of our tailored solutions that will add value to your business. Contact us today to unlock the value of your data.



